核心功能
技术亮点

半实物仿真,真实DCS机柜硬件在环测试。

现场工艺系统就位前的逻辑预演与复杂工况控制性能验证。
复杂工艺过程控制系统闭环验证:核动力系统一二回路主要控制系统闭环测试验证。
保护系统测试验证:停堆保护逻辑验证、专设驱动逻辑验证、逻辑响应时间测量。
现场调试规程仿真预演,提高真实机组测试一次成功率,大幅缩短工程调试周期。

全工况覆盖

关键控制系统组态级仿真

被控对象高精度仿真模型

2
3
1

覆盖现场调试涉及的各种稳态及大瞬态运行工况。

反应堆、一回路系统、二回路系统、辅助系统、专设安全设施、电气系统、设备部件等高精度实时动态响应特性模拟。

稳压器压力/液位控制、棒控、给水控制、旁排控制、汽机控制、二回路主要控制、保护与联锁逻辑等。

自动化

无扰切换

硬件在环、虚实交互

5
6
4

测试工况自动复位、批量信号注入与采集、一键式仿真测试。

支持"SIM"(仿真模式)与"DCS"(实柜控制模式)无扰切换,确保仿真测试平稳实施。

基于定制化研发的高可靠性冗余IO转换装置,实现数值核动力系统与真实DCS机柜的虚实交互、硬件在环测试环境。

智能化

7

基于图像识别、人工智能等技术,实现无干预全自动仿真测试。

获得奖项

中国核能行业协会

科学技术进步奖

中国机械学会

科学技术进步奖

中国仪器仪表学会

科学技术进步奖

广东省

科学技术进步奖

中国专利优秀奖

中国自动化学会

科学技术进步奖

工程价值

已成功应用于岭澳二期、红沿河、阳江、防城港、台山、方家山、福清、昌江、某船用核动力装置等国内多个核电机组及核动力装置。

调试效率和机组调试一次通过率

显著的经济价值

调试周期

实施案例
昌江核电反应堆保护系统调试专用软件界面
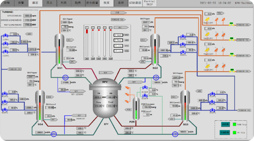
台山核电控制系统闭环验证专用界面
福清核电反应堆保护系统现场调试
岭澳二期核电控制系统DCS现场调试专用装置
某装置出厂测试一体化集成试验环境
方家山核电反应堆保护系统现场调试专用装置